Crypto
एथेरियम पारिस्थितिकी तंत्र वृद्धि और बाजार दृष्टिकोण
2025 में एथेरियम तेज़, हरित और लेयर-2 नेटवर्क के माध्यम से स्केलिंग कर रहा है, जिससे डेफी, एनएफटी और वास्तविक दुनिया की संपत्तियों में अरबों की वृद्धि हो रही है—जबकि प्रतिस्पर्धा, विनियमन और बाजार जोखिमों का सामना कर रहा है।
त्वरित अवलोकन
- Ethereum 2025 में DeFi, NFTs, और Web3 पर प्रमुखता से हावी है, प्रमुख स्केलेबिलिटी लाभों के साथ
- ETH संस्थागत अपनाने के साथ सर्वकालिक उच्च के निकट व्यापार करता है
- लेयर-2 नेटवर्क लेनदेन में मुख्य नेटवर्क को पार करते हैं और कम शुल्क लगाते हैं
- मुख्य जोखिमों में प्रतिस्पर्धा, सुरक्षा, और विनियमन शामिल हैं
एथेरियम क्या है?
Ethereum एक ब्लॉकचेन है जिसे आप प्रोग्राम कर सकते हैं, सिर्फ पैसे भेजने के लिए उपयोग नहीं कर सकते जैसे Bitcoin। इसे स्मार्ट कॉन्ट्रैक्ट्स चलाने के लिए बनाया गया था — प्रोग्राम्स जो ब्लॉकचेन पर स्टोर होते हैं और स्वचालित रूप से नियमों का पालन करते हैं। Vitalik Buterin ने 2013 में इस विचार को प्रस्तुत किया, और नेटवर्क 30 जुलाई, 2015 को सार्वजनिक फंडरेजिंग के बाद लॉन्च हुआ। 2022 से, यह Proof of Stake पर चल रहा है, जिसमें एक मिलियन से अधिक वैलिडेटर्स इसे सुरक्षित रखते हैं।
Ethereum एक प्रोग्रामिंग भाषा का उपयोग करता है जिसे Solidity कहा जाता है और Ethereum Virtual Machine (EVM), जो हर नोड पर चलता है। यह सेटअप लगभग किसी भी प्रकार के ऐप को संभाल सकता है। नियमित टोकन के लिए ERC‑20 और NFTs के लिए ERC‑721 जैसे मानकों ने ICO क्रेज, DeFi बूम, और NFT बाजार की शुरुआत में मदद की। क्योंकि यह केंद्रीय सर्वरों पर निर्भर नहीं करता है, कोई भी स्वतंत्र रूप से ऐप्स बना और लॉन्च कर सकता है, कोड और समुदाय की सहमति द्वारा नियम लागू किए जाते हैं। संक्षेप में, Ethereum Web3 के लिए मुख्य बुनियादी ढांचा है — एक वैश्विक कंप्यूटर जो इसके उपयोगकर्ताओं द्वारा स्वामित्व और चलाया जाता है।
मध्य-2025 में मुख्य उपयोग के मामले
विकेन्द्रीकृत वित्त (DeFi)
एथेरियम अधिकांश शीर्ष DeFi ऐप्स चलाता है, जैसे MakerDAO, Aave, Compound, Uniswap, और Lido Finance। ये लोगों को बिना बैंकों के उधार देने, उधार लेने, व्यापार करने, और ब्याज कमाने की अनुमति देते हैं। मध्य-2025 तक, एथेरियम के पास सभी DeFi मूल्य का लगभग 60% ($166B) है, और अकेले Lido के पास $41B से अधिक का स्टेक्ड ETH है।
नॉन-फंजिबल टोकन (NFTs)
Ethereum ने NFTs के लिए ERC-721 मानक बनाया और यह अभी भी उनके लिए शीर्ष नेटवर्क है। मंदी के बाद, जुलाई 2025 में Ethereum पर NFT ट्रेडिंग 100% से अधिक बढ़ गई। OpenSea और Blur जैसे प्लेटफॉर्म CryptoPunks और Bored Apes जैसी संग्रहों की मेजबानी करते हैं, साथ ही गेमिंग और मेटावर्स आइटम्स।
गेमिंग और वेब3 सोशल
Ethereum और इसके Layer-2 नेटवर्क ब्लॉकचेन गेम्स और सोशल ऐप्स की मेजबानी करते हैं जहां उपयोगकर्ता वास्तव में अपनी संपत्ति के मालिक होते हैं। Gods Unchained, Axie Infinity, और Illuvium जैसे गेम सुरक्षित लेनदेन के लिए Ethereum का उपयोग करते हैं। Mirror और Lens Protocol जैसे प्लेटफ़ॉर्म प्रकाशन और सोशल नेटवर्किंग का समर्थन करते हैं।
स्थिरकॉइन्स और भुगतान
Ethereum प्रमुख स्थिर सिक्कों जैसे USDT, USDC, और DAI का घर है, साथ ही $25B वास्तविक विश्व संपत्ति टोकन बाजार का आधा से अधिक हिस्सा है। इन टोकनों में बांड और रियल एस्टेट शामिल हैं। लेयर-2 नेटवर्क भुगतान को तेज़ और सस्ता बनाते हैं, हालांकि अन्य ब्लॉकचेन यहां प्रतिस्पर्धा करते हैं।
लाइव डेटा, मार्केट लीडर्स, और ट्रेंडिंग प्रोजेक्ट्स में गहराई से जानने के लिए, पूरे Ethereum इकोसिस्टम का अन्वेषण करें: https://dropstab.com/hi/categories/ethereum-ecosystem

पारिस्थितिकी तंत्र स्नैपशॉट (अगस्त 2025)
ETH मूल्य
अगस्त 2025 में, ETH $4,744 था, जो एक साल पहले की तुलना में 76% अधिक था।

इसका market cap लगभग $558B है — इसे Mastercard से आगे रखता है और इसे वैश्विक रूप से 22वां सबसे मूल्यवान संपत्ति बनाता है — जून में ~$1,600 से एक बड़ा उछाल, अधिक खरीदारों और बड़े निवेशकों द्वारा प्रेरित।

नेटवर्क गतिविधि
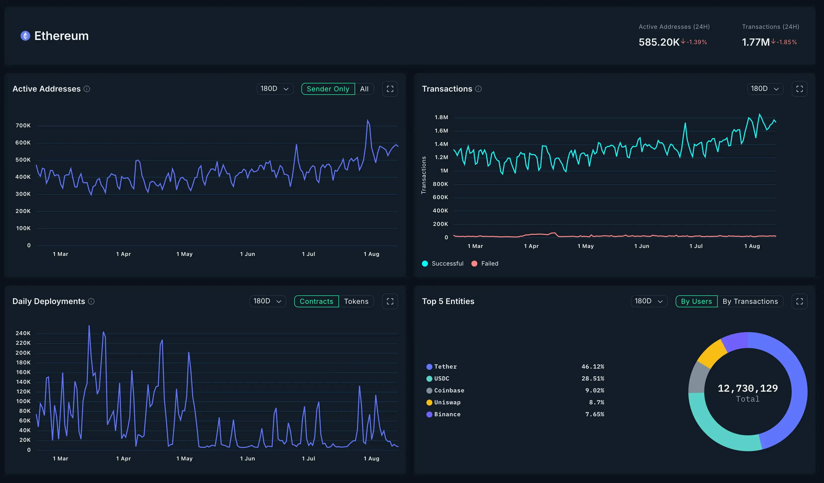
Ethereum handles 1.7–1.8M लेन-देन एक दिन में, इसके उच्चतम स्तरों के करीब। सक्रिय पते आमतौर पर 500k–600k होते हैं, कभी-कभी 1M से अधिक। गैस उपयोग उच्च रहता है, दिखा रहा है कि मजबूत मांग है भले ही अधिक गतिविधि Layer-2s की ओर जा रही है।

कुल मूल्य लॉक्ड (TVL)
लगभग $166B एथेरियम DeFi में लॉक है, और $265B पूरे इकोसिस्टम में। Lido लीड करता है $41B स्टेक्ड ETH के साथ, इसके बाद Aave ($15B), Uniswap, और Curve आते हैं। अधिकांश मूल्य स्टेकिंग और लेंडिंग में है।

स्टेकिंग और आपूर्ति
35.7M ETH स्टेक किया गया है (~29.8% का सभी ETH), कमाई ~3–4% वार्षिक। Lido नियंत्रण ~27–28% का इस का (~9.4M ETH)। 2022 से, ETH की आपूर्ति लगभग 350,000 कम हो गई है शुल्क जलने के कारण, इसे थोड़ा deflationary बना रही है।

लेयर-2 गोद लेना
लेयर-2 नेटवर्क्स अब प्रोसेस करते हैं अधिक लेनदेन एथेरियम की मुख्य चेन की तुलना में। बेस औसतन ~8.6M दैनिक, आर्बिट्रम ~3.4M, L1 की तुलना में ~1.7M। L2 TVL लगभग $45B है, आर्बिट्रम ($19.8B) और बेस ($15.9B) द्वारा अग्रणी, अन्य जैसे ऑप्टिमिज्म, zkSync एरा, और स्टार्कनेट $1–4B धारण करते हैं।

स्केलिंग और अपग्रेड्स
2025 में, Ethereum की बड़ी प्रगति मुख्य अपग्रेड और लेयर-2 स्केलिंग से आती है, जो नेटवर्क को तेज़ और उपयोग में आसान बनाती है जबकि यह विकेंद्रीकृत रहती है।
लेयर-2 स्केलिंग
मुख्य Ethereum श्रृंखला केवल प्रति सेकंड लगभग 15–30 लेनदेन संभाल सकती है, इसलिए अधिकांश गतिविधि Layer-2 रोलअप्स जैसे Arbitrum, Optimism, Base, और ZK-rollups पर होती है। ये प्रत्येक दिन लाखों लेनदेन प्रक्रिया करते हैं। हाल के लॉन्च, जैसे Linea का टोकन जेनरेशन इवेंट जिसमें 85% सामुदायिक आवंटन और दोहरे ETH-लिंक्ड बर्न यांत्रिकी शामिल हैं, यह दर्शाते हैं कि Ethereum का L2 पारिस्थितिकी तंत्र कैसे नवाचार करता रहता है और उपयोगकर्ताओं को आकर्षित करता है।

मार्च 2024 में, “Dencun” अपग्रेड (Cancun + Deneb) ने EIP-4844 पेश किया, जिसने डेटा ब्लॉब्स जोड़े जो L2 शुल्क को 90% तक कम कर दिया। मध्य 2025 तक, L2 पर लेनदेन की लागत केवल $0.01–$0.10 थी, जिससे अधिक DeFi प्रोजेक्ट्स और उपभोक्ता ऐप्स आए। Ethereum की योजना रोलअप्स पर केंद्रित है, भविष्य के अपडेट्स का लक्ष्य पूर्ण डैंकशार्डिंग है।
Dencun Upgrade
मार्च 13, 2024 को लॉन्च किया गया, Dencun का प्रोटो-डैंकशार्डिंग रोलअप्स को बैच डेटा सस्ते में स्टोर करने देता है, लागत को लगभग दस गुना कम करता है। अन्य बदलावों ने सुरक्षा और वैलिडेटर टूल्स में सुधार किया, एथेरियम के L2-प्रथम दृष्टिकोण को मजबूत किया।
खाता अमूर्तता (ERC-4337)
2023 में जारी, ERC-4337 स्मार्ट वॉलेट को कस्टम अनुमतियों, समूहित लेनदेन, खाता पुनर्प्राप्ति, और गैस शुल्क प्रायोजन जैसी सुविधाओं के साथ अनुमति देता है। यह अब वॉलेट और ऐप्स में व्यापक रूप से उपयोग किया जाता है। 2024 के अंत तक, 19 मिलियन से अधिक स्मार्ट खाते थे, और 2025 के अंत तक 200 मिलियन+ की उम्मीद है। यह Ethereum ऐप्स को शुरू करना और उपयोग करना आसान बनाता है।
EigenLayer और Restaking
2023 से चल रहा है, EigenLayer ETH स्टेकर्स को अतिरिक्त पुरस्कारों के लिए अन्य सेवाओं को भी सुरक्षित करने देता है। 2025 तक, यह $26B के रेस्टेकिंग बाजार का लगभग 68% (~3.5–4M ETH) रखता है। इससे नए प्रोजेक्ट्स को Ethereum की सुरक्षा का उपयोग करने में मदद मिलती है, हालांकि अगर वे सेवाएं विफल होती हैं तो इसमें जोखिम होता है।
अगस्त 2025 के लिए शेष वर्ष का मूल्य दृष्टिकोण
2025 की दूसरी तिमाही में $2,000 से नीचे गिरने के बाद, ETH अगस्त में लगभग $4,700 तक चढ़ गया है, जो इसके रिकॉर्ड उच्च $4,891 के करीब है। एक मजबूत Bitcoin रैली और कई ETH स्पॉट ETF फाइलिंग ने आशावाद को बढ़ावा दिया है, लेकिन मूल्य में उतार-चढ़ाव अभी भी संभव हैं।
बेस केस
यदि Bitcoin लगभग $120K पर रहता है और निवेशक रुचि स्थिर रहती है, तो ETH उपयोग बढ़ता रह सकता है, जिसे नवंबर 2025 Fusaka अपग्रेड के बाद अधिक staking द्वारा मदद मिल सकती है। कीमत Q4 2025 में $5,000–$6,000 तक पहुंच सकती है, जिसमें धीरे-धीरे वृद्धि होगी।
विश्लेषकों ने बताया कि संस्थागत निवेशक और कंपनी के खजाने अब 1.2M ETH से अधिक रखते हैं। संस्थागत खजाने औसतन आज की कीमत पर लाभ में हैं।
अगस्त 2025 तक, ETH ≈ $4,500 बनाम औसत खरीद स्तर: ETHZilla $3,806 (+18.2%), The Ether Machine $3,736 (+20.4%), BTCS $3,577 (+25.8%), Bitmine $3,396 (+32.5%), SharpLink $3,183 (+41.4%), Bit Digital $2,536 (+77.4%). यह चल रहे संचय के सिद्धांत का समर्थन करता है और कोषागारों से निकट अवधि की बिक्री दबाव को कम करता है।

Ethereum के सह-संस्थापक Vitalik Buterin भी ऑन-चेन पर $1B से अधिक मूल्य के ETH (लगभग 240,000 ETH) रखते हैं, जो नेटवर्क के प्रति मजबूत व्यक्तिगत प्रतिबद्धता का संकेत देता है।

बुल केस
ETH ETFs की स्वीकृति, Bitcoin $150K+ तक पहुंचना, प्रमुख नेटवर्क उन्नयन, और DeFi की वापसी ETH को Q4 2025 के अंत तक $8,000–$12,000 तक धकेल सकती है, संभवतः एक तेजी से उछाल में — और जैसा कि कुछ विश्लेषक तर्क देते हैं इस शोध में, Ethereum $10K के ब्रेकआउट के पहले से कहीं अधिक करीब हो सकता है, साहसी नेतृत्व परिवर्तन, प्रमुख उन्नयन, और MegaETH के उदय के साथ इसे एक निर्णायक कदम के लिए तैयार कर रहा है।
हाल के ETF प्रवाह डेटा इस परिदृश्य का समर्थन करते हैं — 11 अगस्त को, कुल ETH ETFs ने $1B से अधिक शुद्ध प्रवाह देखा, जिसमें अकेले BlackRock ने एक ही दिन में $639M जोड़ा, विश्लेषक Dan Gambardello के अनुसार।
मंदी की स्थिति
एक बाजार गिरावट, बड़ा DeFi हैक या Layer-2 विफलता, या ETH बिक्री की एक बड़ी लहर कीमतों को $3,000–$3,500 तक खींच सकती है। मजबूत खरीद गिरावट को नरम कर सकती है, लेकिन बड़े झटके अभी भी भारी नुकसान का कारण बन सकते हैं।
सुरक्षा एक चिंता बनी रहती है—2025 की शुरुआत में हैक्स के कारण $3.1B से अधिक खो गया था, ज्यादातर DeFi में। अच्छे बाजारों में ETH भी BTC की तुलना में तेजी से बढ़ता है और मंदी में तेजी से गिरता है। यदि BTC $150K तक पहुंचता है, तो ETH $7K–$10K तक पहुंच सकता है; यदि BTC रुकता है, तो ETH तेजी से गिर सकता है।
2025 में प्रमुख जोखिम
प्रतियोगिता और L2 शिफ्ट
अन्य ब्लॉकचेन जैसे Solana, Avalanche, और Sui उपयोगकर्ताओं और डेवलपर्स के लिए प्रतिस्पर्धा करते हैं। Ethereum के अपने Layer‑2s, जैसे Base और Arbitrum, अब इसके मुख्य चेन की तुलना में अधिक लेनदेन संभालते हैं। इससे L1 कम महत्वपूर्ण महसूस हो सकता है जब तक कि यह शीर्ष निपटान लेयर नहीं रहता।
कम शुल्क, कम पुरस्कार
जैसे अपग्रेड EIP‑1559 और Dencun L1 शुल्क को कम करते हैं, जो उपयोगकर्ताओं की मदद करता है लेकिन सत्यापनकर्ता की कमाई को कम कर सकता है। L2s पर अधिक गतिविधि के साथ, कम L1 शुल्क स्टेकिंग प्रोत्साहनों और दीर्घकालिक सुरक्षा को कमजोर कर सकता है।
सुरक्षा जोखिम
हैकर्स ने 2025 की पहली छमाही में $3B से अधिक चुरा लिया, जिसमें Ethereum‑आधारित परियोजनाएं शामिल हैं। एक बड़ा DeFi शोषण या L2 आउटेज ETH की कीमत गिरा सकता है और पारिस्थितिकी तंत्र में विश्वास को नुकसान पहुंचा सकता है।
केंद्रीकरण मुद्दे
Lido के पास लगभग 28% स्टेक्ड ETH है, और कुछ एक्सचेंज कई वेलिडेटर्स को नियंत्रित करते हैं। MEV एकाग्रता और बड़े क्लाउड सेवाओं पर निर्भरता सेंसरशिप या आउटेज के जोखिम जोड़ती है।
नियम
ETH सुरक्षा नहीं है, लेकिन अन्य देशों में नियम DeFi उपयोग को सीमित कर सकते हैं या कुछ टोकन को पुनः वर्गीकृत कर सकते हैं। पारंपरिक वित्त के साथ अधिक संबंध का मतलब अधिक अनुपालन दबाव है।
मार्केट कंडीशंस
आर्थिक मंदी या कम निवेशक रुचि ETH की मांग को कम कर सकती है। स्थिरकॉइन या NFTs जैसे प्रमुख ऐप्स में विफलताएं भी मांग को कमजोर कर सकती हैं। तेजी से मूल्य वृद्धि बुलबुले बना सकती है जो जल्दी फट सकते हैं — एक चक्र जो अक्सर सार्वजनिक कॉल द्वारा “डिप्स खरीदने” के लिए प्रेरित होता है, जैसे कि एरिक ट्रम्प की हालिया पोस्ट जो निवेशकों को BTC और ETH पर लोड करने का आग्रह करती है।